欢迎进入北京天佑恒达工控科技有限公司【官网】网站!

设为首页加入收藏

北京天佑恒达工控科技有限公司

15年专注于工业自动化行业给您提供可靠的自动化技术支持!

西门子系统集成商 全国服务热线:18210942661

工程案例

您当前的位置:首页 >> 工程案例 >> 浏览文章

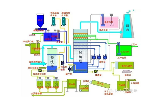
    河北某化工厂二期工程脱硫脱硝自控部分,采用西门子SMART系列PLC,上位机采用力控组态软件。通过脱硫控制系统可实现液位自动控制、PH值的PID调节、排灰浆精准控制等功能,有效提升脱硫效率,同时使SO2的排放要求达到国家环保标准。


整个脱硫控制系统采用了管理级、控制级和过程级三层网络结构,其中包括数据采集和处理、模拟量控制、顺序控制以及保护连锁、报警等功能。

过程级控制主要采用PLC和执行机构(电动调节阀、变频器)控制生产过程,另外采用智能仪表采集现场压力、温度、流量等各项数据。系统正常运行时,采用闭环控制,系统根据设定值和实测值的差值实现自动控制,使被控量自动稳定于设定值;当自动控制系统发生异常时,可由现场操作人员直接对调节阀、变频器等执行机构进行操作,即通过手动控制以确保整个系统的安全、稳定、有效运行。

       监控级运行可实现实时数据采集和控制软件(组态软件)完成烟气脱硫系统监控与管理。监控范围包括:现场控制设备的启停操作及运行状态;脱硫控制系统的动态参数;脱硫除尘后烟气中烟尘、SO2排放浓度。整个系统功能范围内的全部报警项目可在显示器上显示并可在打印机上打印。


现场控制柜

触摸屏部分画面


联系人:杜经理   电话:18210942661
网址:http://www.tyhdgk.com  
地 址:北京市通州区马驹桥工业东街6号
版权所有:北京天佑恒达工控科技有限公司【官网】 技术支持:圣辉友联
京ICP备15013533号-2